Warning: file_put_contents(/var/www/vhosts/thanhbinhsecurityvn093.chiliweb.org/httpdocs/wp-content/plugins/layers-plus/assets/js/load-callback.js): failed to open stream: Permission denied in /var/www/vhosts/thanhbinhsecurityvn093.chiliweb.org/httpdocs/wp-content/plugins/layers-plus/lploader.php on line 171
Những hình thức tấn công mạng phổ biến đến doanh nghiệp Việt – Thanh Binh Security & BodyGuard
Close

News

Những hình thức tấn công mạng phổ biến đến doanh nghiệp Việt

Doanh nghiệp Việt Nam bị lừa đảo, tấn công mạng qua email nhiều nhất Đông Nam Á và cũng là nguồn tấn công DDoS nhiều nhất, nhì khu vực, theo đại diện Vnetwork.

Các chuyên gia an ninh mạng Vnetwork cũng cảnh báo hình thức tấn công này cũng sẽ là xu hướng được hacker lựa chọn trong năm nay. Tháng 2 vừa qua, Cục An toàn thông tin (Bộ Thông tin và Truyền thông) cho biết số cuộc tấn công mạng vào các hệ thống thông tin tại Việt Nam năm 2022 đã tăng 44,2% so với cùng kỳ năm 2021.Nhiều đợt tấn công email và DDoSNhững năm gần đây chứng kiến sự gia tăng trong các cuộc tấn công mạng có chủ đích. Ngoài tấn công từ chối dịch vụ phân tán (DDoS attack), tấn công qua thư điện tử (email attack) cũng là hình thức phổ biến. Khác với các cuộc tấn công đại trà nhắm vào hàng loạt máy tính, email hay ứng dụng có độ bảo mật thấp, tin tặc ngày càng tập trung vào những mục tiêu cụ thể.Báo cáo tháng 2 của Trung tâm phòng chống và ứng cứu an ninh mạng Vnetwork cũng cho thấy sự gia tăng trong số lượng và mức độ tinh vi của các đợt tấn công mạng có chủ đích. Trong hai tháng đầu năm, hệ thống của đơn vị đã ghi nhận trên 2.563 cuộc tấn công từ các khách hàng, tập trung chủ yếu vào các doanh nghiệp lớn trong ngành tài chính và chứng khoán.

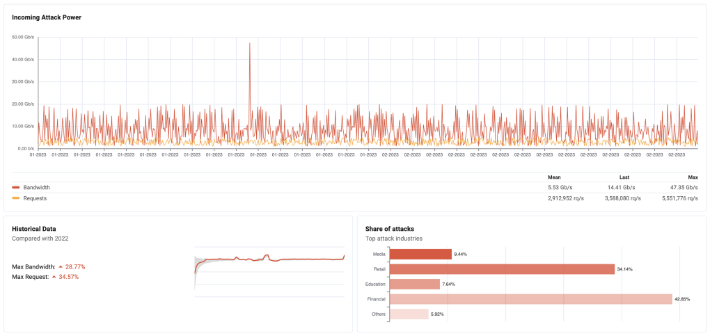
Báo cáo tấn công DDOS ghi nhận qua nền tảng VNIS của VNetwork. Ảnh: VNetwork
Báo cáo tấn công DDOS ghi nhận qua nền tảng VNIS của Vnetwork. Ảnh: Vnetwork

Chuyên gia của Vnetwork cho biết có những cuộc tấn công quy mô lớn lên đến 5,6 triệu request mỗi giây. Các cuộc tấn công này chủ yếu vào tầng ứng dụng (Layer 7). Ngoài ra, có khách hàng bị tấn công hơn 47 Gbps vào Layer 3 và 4. So với cùng kỳ 2022, số lượng các cuộc tấn công tăng hơn 10% và tăng hơn 25% về quy mô.

Ông Nguyễn Văn Tạo, CEO của Vnetwork đánh giá các cuộc tấn công mạng, đặc biệt là tấn công có chủ đích ngày càng có quy mô lớn cũng như mức độ tinh vi cao hơn.

“Các xu hướng chính sẽ là tấn công nhắm vào Layer 7 và tấn công qua email. Vì vậy, doanh nghiệp sẽ gặp nhiều khó khăn trong việc trang bị bảo vệ bản thân”, ông nói.

Ngoài ra, tỷ lệ tấn công qua email gateway đầu năm 2023 cũng tăng mạnh. Trong hai tháng đầu năm, các doanh nghiệp khách hàng của đơn vị đã đối mặt 25.902 cuộc tấn công email Con số này cao gần 3 lần so với hai quý đầu năm 2022 là 8.999 cuộc tấn công.

Hệ thống tường lửa email (Mail Gateway) với tên gọi EG Platform của Vnetwork đã ghi nhận 20.077 trường hợp file đính kèm chứa virus, 386 trường hợp có phần mềm chứa mã độc tống tiền. Ngoài ra, có 1.129 file đính kèm bị xếp vào diện đáng ngờ, 4.310 đường link bất hợp pháp chứa trong file đính kèm.

Báo cáo tấn công qua email từ Mail Gateway EG-Platform. Ảnh: VNetwork
Báo cáo tấn công qua email từ Mail Gateway EG-Platform. Ảnh: Vnetwork

Doanh nghiệp và ngân hàng là những đích ngắm của các cuộc tấn công DdoS. Mức thiệt hại từ các cuộc tấn công này tăng từ vài nghìn tỷ đồng lên hàng chục nghìn tỷ đồng, ông Tạo cho biết.

Giải pháp an toàn thông tin mạng

Nhằm đảm bảo an toàn thông tin mạng thời gian tới, các cơ quan quản lý sẽ tiếp tục tăng cường giám sát và đẩy mạnh cảnh báo để người dùng biết, phòng tránh.

Trước khi nhờ tới sự can thiệp của những nỗ lực về chính sách, giới chuyên gia cho rằng giải pháp tốt nhất là doanh nghiệp và cá nhân tự phòng vệ. Vì vậy, nhiều doanh nghiệp đã tìm tới các công ty an ninh mạng để giải quyết bài toán quy mô tấn công lớn. Yêu cầu đặt ra là các đơn vị này cần có công nghệ bảo mật hiện đại, cập nhật liên tục, hạ tầng đủ lớn để đảm bảo lượng tải và khả năng giảm thiểu DDoS (DDoS mitigation) trong các cuộc tấn công DDoS. Một trong các giải pháp được công ty công nghệ lựa chọn là phát triển mạng phân phối nội dung (CDN). Đây là mạng lưới gồm nhiều máy chủ kết nối với nhau nhằm tăng tốc độ tải trang web cho các ứng dụng.

Vnetwork hiện phát triển nền tảng bảo mật dành cho website, ứng dụng, API có tên VNIS, nổi bật với tính năng Multi CDN tích hợp và quản lý nhiều mạng CDN trên thế giới. Mạng lưới Multi CDN toàn cầu này cung cấp khả năng chống lại các cuộc tấn công DDoS lớn, đảm bảo website luôn hoạt động với hiệu suất tốt nhất ngay cả khi đang bị tấn công. VNIS đã được tổ chức bảo mật Gartner công nhận là nền tảng đại diện cho các CDN hàng đầu thế giới.

Ngoài số lượng và quy mô lớn, các cuộc tấn công mạng ngày nay cũng tinh vi hơn và có chủ đích. Doanh nghiệp và công ty bảo mật vì vậy cần đảm bảo yếu tố con người để giảm tối đa thời gian phản hồi, phối hợp chặt chẽ, đồng thời có hệ thống trung tâm điều hành an ninh (SOC) đủ mạnh để theo dõi và phân tích liên tục.

“Vnetwork đã có sự chuẩn bị kỹ càng trước xu hướng tấn công mạng 2023 qua việc đầu tư mạnh mẽ vào hạ tầng phần cứng, đảm bảo khả năng chịu tải đến 4Tbps, đặt các cơ sở hạ tầng, đội ngũ SOC ở nhiều quốc gia khác nhau. Đội ngũ R&D của chúng tôi ở nhiều quốc gia cũng cùng phối hợp, phát triển các giải pháp bảo mật để giải quyết các cuộc tấn công có chủ đích quy mô toàn cầu”, ông Nguyễn Văn Tạo nhấn mạnh.

Tin tức an ninh, giải pháp an ninh:

www.thanhbinhsecurity.vn

www.baovethanhbinh.vn

www.daotaoanninh.vn

http://www.thietbianninhthanhbinh.vn

Tin tức thể thao, các sự kiện võ thuật:

www.mma-thanhbinh.vn

https://www.facebook.com/profile.php?id=61555901669805

https://www.tiktok.com/@thanhbinhmma_official

https://www.youtube.com/channel/UCZYGqnWuS9